Внедрение сервисов для управленческого учета — ключевой фактор успеха для современного бизнеса. В статье расскажем как выбирать лучшие онлайн-программы для автоматизации финансового учета , их функционал, интеграции и стоимость.
- 1. Введение
- 2. Что такое управленческий учет?
- 3. Почему необходимо вести финансовый учет в компании
- 4. Лучшие программы для управленческого учета в бизнесе
- — КУБ24 ФинДиректор
- — Brizo
- — P&L для 1С:Предприятия 8
- 5. Сравнительная таблица программ для управленческого учета в бизнесе
- 6. Коротко о главном

Введение
В 2025 году эффективное управление финансами становится не просто желательным, а критически необходимым для обеспечения устойчивости и роста компании.
Ключевую роль в этом процессе играет финансовый учет, позволяющий контролировать денежные потоки, анализировать финансовые показатели и принимать взвешенные решения.
Этот вид учета, в отличие от бухгалтерского, ориентирован на внутренние потребности бизнеса, предоставляя руководству инструменты для планирования, контроля и оптимизации деятельности.
В этой статье мы подробно рассмотрим, что представляет собой финансовый учет, почему он необходим для каждой компании, и предложим список лучших онлайн-программ, которые помогут в его ведении.
Что такое управленческий учет?
Управленческий учет – это система идентификации, измерения, накопления, анализа, подготовки, интерпретации и передачи финансовой и нефинансовой информации, используемой руководством для планирования, оценки и контроля внутри организации.
В отличие от бухгалтерского или банковского учета, который предназначен для внешних пользователей (инвесторов, кредиторов, налоговых органов), учет ориентирован на внутренние нужды, предоставляя информацию для принятия оперативных и стратегических решений.
Основные функции управленческого учета включают:
- Планирование и бюджетирование: разработка финансовых планов и бюджетов на основе анализа данных о доходах, расходах и инвестициях.
- Контроль затрат в банке: мониторинг и анализ фактических затрат по сравнению с запланированными, выявление отклонений и принятие мер по их устранению.
- Оценка эффективности деятельности: определение ключевых показателей эффективности (KPI) и анализ их динамики для оценки результативности различных бизнес-процессов и подразделений.
- Принятие управленческих решений: предоставление информации для принятия обоснованных решений по вопросам ценообразования, ассортиментной политики, инвестиций и других стратегических аспектов деятельности компании.
Почему необходимо вести финансовыйучет в компании
Внедрение системы управленческого учета – это стратегический шаг, направленный на повышение эффективности и конкурентоспособности бизнеса.
Прежде чем углубиться в преимущества и недостатки данной системы, важно понимать, что успешная интеграция программы в проект требует тщательного планирования и оценки потенциальных сложностей.
Внедрение управленческого учета позволяет компании:
- Принимать обоснованные решения. Точные и актуальные данные обеспечивают возможность оперативно реагировать на изменения рынка и принимать решения, основанные на фактах, а не на интуиции. Это снижает риски и повышает вероятность достижения поставленных целей.
- Контролировать затраты и повышать рентабельность. Учет в проекте позволяет выявлять неэффективные статьи расходов, оптимизировать бизнес-процессы и повышать прибыльность компании. Анализ затрат по различным направлениям деятельности позволяет определить, какие из них приносят наибольшую отдачу и какие нуждаются в оптимизации.
- Оптимизировать бизнес-процессы. Анализ данных управленческого учета помогает выявлять узкие места в бизнес-процессах и находить способы их оптимизации. Это может включать улучшение логистики, сокращение времени выполнения заказов, оптимизацию складских запасов и другие меры.
- Улучшить координацию и коммуникацию. Учет в проекте обеспечивает единую информационную платформу для различных подразделений компании, что способствует улучшению координации и коммуникации между ними.
- Обеспечить соответствие нормативным требованиям. В некоторых случаях ведение управленческого учета может быть обязательным требованием законодательства или внутренних политик компании.
Недостатки внедрения управленческого учета:
- Высокие начальные затраты. Внедрение системы управленческого учета может потребовать значительных инвестиций в программное обеспечение, оборудование и обучение персонала.
- Сложность внедрения. Настройка и внедрение системы управленческого учета может быть сложным и трудоемким процессом, требующим привлечения квалифицированных специалистов.
- Сопротивление персонала. Внедрение новых систем и процессов часто вызывает сопротивление со стороны персонала, особенно если это требует изменения привычных способов работы.
- Риск получения неточной информации. Если данные, используемые в системе управленческого учета, неточны или устарели, это может привести к принятию неправильных решений.
- Необходимость постоянного обновления и поддержки. Система управленческого учета требует постоянного обновления и поддержки для обеспечения ее актуальности и эффективности.
Лучшие программы для управленческого учета в бизнесе
На рынке представлено множество программ для управленческого учета, каждый из которых имеет свои особенности и преимущества. Рассмотрим подробнее несколько популярных и эффективных решений.
Сразу заметим, что это не ТОП и тут не будет рейтинга, так как каждая программа подходит под те или иные задачи.
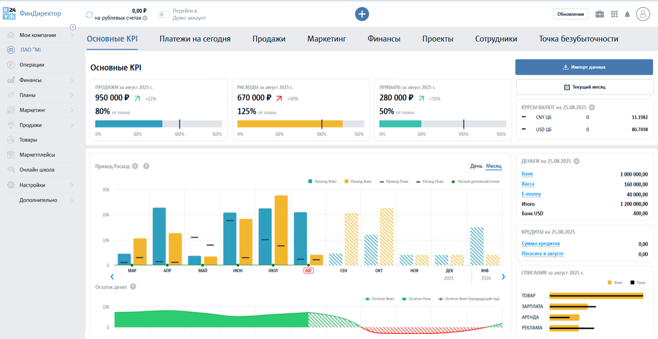
КУБ24 ФинДиректор
КУБ24 ФинДиректор — программа управленческого учёта и сквозной аналитики по финансам, маркетингу, продажам и товарам.
Помогает контролировать оплаты, задолженности, кассовые разрывы, видеть доходы и расходы. Встроенная аналитика показывает, где теряются деньги и как увеличить прибыль.
Основные возможности КУБ24 ФинДиректор:
- Готовые отчеты по финансам, маркетингу, продажам и анализу товаров.
- Понятные графики и наглядная визуализация данных в дашбордах.
- 8 уровней аналитики помогут достигать целей, как по прибыли, так и по поиску точек роста.
- Прогноз кассовых разрывов.
- Автоматические рекомендации на основе управленческих отчетов по финансам, товарам и маркетингу.
- Автоматический сбор данных из различных источников и построение отчетов в реальном времени.
- Более 20 интеграций, в том числе интеграции с банками, маркетплейсами и CRM-системами.
- Интеграции с различными решениями 1С, которые дополняют 1С аналитикой и понятными графиками.
- Мобильное приложение.
- Отслеживание ключевых бизнес показателей.
- Анализ долгосрочных тенденций и выявление скрытых возможностей.
- Многопользовательский доступ для внесения данных.
- Разграничение прав доступа к данным для сотрудников.

Brizo
Brizo ― это программа, который автоматизирует бизнес-процессы, наведет порядок в финансах, поможет увеличить продажи и покажет реальную прибыль.
Brizo нацелен на помощь бизнесу эффективно управлять и финансами, и продажами. CRM и отчет из банка взаимодополняют друг друга в единой системе.
Основные возможности Brizo:
- Удобное ведение сделок в канбане и табличном представлении
- Интуитивный интерфейс без лишних кнопок, переходов и сохранений
- Учет и планирование финансовых транзакций в каждой сделке
- Наглядные отчеты и воронка продаж по прибыли, а не обороту
- Метки сделок для настройки под любые бизнес-процессы
- Импорт и экспорт сделок и контрагентов в Excel
- Десктопные приложения и адаптивный сайт
- Мобильные приложения для удаленной работы
- Уведомления о событиях на почту и в Telegram
- Планирование и фиксация финансовых транзакций
- Интерактивный график движения средств и прогноз кассовых разрывов
- Отчет о движении денежных средств (ДДС)
- Отчет о прибылях и убытках (P&L)
- Платежный календарь
- Поддержка более 30 валют и выбор базовой для аналитики
- Метки транзакций для расширения возможностей
- Импорт и экспорт финансовых транзакций из Excel
- Гибкие права доступа для безопасной совместной работы

P&L для 1С:Предприятия 8
P&L для 1С:Предприятия 8 — модуль для автоматизации управленческого финансового учета не выходя из 1С.
Модуль P&L легко встраивается в вашу базу 1С и позволяет вести полноценный финансовый учет без таблиц и программ. Инструменты модуля позволяют автоматизировать рутинные операции финансового менеджера, собирать ДДС, ОПиУ и баланс в один клик.
Основные возможности P&L для 1С:Предприятия 8:
- Журнал договоров — наведите порядок в договорах и возьмите обязательства под контроль.
- Платежный календарь — планируйте поступления и платежи — это позволит предвидеть кассовый разрыв.
- Проекты — детализируйте финансовые потоки по проектам и их этапам.
- Фонды — распределяйте поступления по целевым фондам — обеспечивайте своевременные платежи.
- Дашборды — отслеживайте финансовую эффективность бизнеса в режиме реального времени.
- Бюджетирование — планируйте движение денег (БДДС), доходы и расходы (БДР).
- ДДС — отчет о движении денежных средств: Покажет сколько ежедневно зарабатывает компания, расскажет куда тратятся деньги, продемонстрирует остаток на счетах, в кассе и кошельках.
- ОПиУ — отчет о прибылях и убытках: Детально собирает доходы и расходы, рассчитывает чистую прибыль и рентабельность, покажет сколько денег можно вывести как дивиденды.
- Баланс — отчет о финансовом положении компании: Покажет потенциал компании, продемонстрирует насколько компания ликвидна, укажет процент в компании кредитных средств и займов, посчитает сколько на самом деле стоит компания.

Сравнительная таблица программ для управленческого учета в бизнесе
Мы выделили главные функции программ для ведения управленческого учета и сравнили их в отдельной таблице. Разумеется, это не все функции, так как у некоторых сервисов есть уникальные или дополнительные возможности, которых нет у других.
Функционал постоянно обновляется и дорабатывается, поэтому актуальные данные можно узнать на сайтах программ.
| ФУНКЦИЯ* | КУБ24 | Brizo | P&L для 1С |
|---|---|---|---|
| Учет доходов/расходов | + | + | + |
| Аналитика и отчеты | + | + | + |
| Бюджетирование | + | + | + |
| Автоматический сбор данных | + | + | + |
| Интеграции | + | + | + |
| Российские сервера | + | + | + |
| Мобильное приложение | + | + | + |
| Техническая поддержка на русском языке | + | + | + |
*функционал оценен без использования сторонних плагинов
КОРОТКО О ГЛАВНОМ
Управленческий учет – это ключевой элемент эффективного финансового управления компанией.
Выбор подходящей программы зависит от Ваших потребностей, бюджета и уровня квалификации персонала.
КУБ24 ФинДиректор, Brizo и P&L для 1С:Предприятия 8 идеально подходят для любого бизнеса и компаний, нуждающихся в продвинутой аналитике и автоматизации.
Не откладывайте внедрение управленческого учета – начните оптимизировать финансовое управление своей компании прямо сейчас и откройте новые горизонты для развития бизнеса!







