С развитием популярности удаленной работы у многих работодателей возник вопрос системы контроля сотрудников. Когда человек находится в офисе, то и видимость его работы нагляднее. Но так ли это и какие методы контроля есть? 🙄

удаленка или офис?
Точной статистики найти сложно, так как в разных странах даже менталитет разный. И если у одних при переходе на удаленку наблюдается спад работоспособности, то другие говорят о том, что прибыль компании взлетела и сотрудники стали намного продуктивнее, но система контроля времени и работы персонала остается загадкой для руководителей.
Здесь нет закономерности, скорее дело в профессионализме руководителей компании и в целом в ее философии. Ведь если организация работает на результат, то просто невозможно не выполнять работу — это будет сразу видно.
Если компания ставит четкие цели, планы и KPI, то необходимость системы персонала уменьшается. Важен лишь результат.
Но, чтобы результат не становился сюрпризом только в последний день месяца, когда руководитель подсчитывает показатели и выписывает премии — важно постоянно держать руку на пульсе и в нужный момент повлиять на работу сотрудников и их времени работы в компании в целом.
В этой статье мы расскажем собственный опыт с системой контроля учета рабочего времени персонала более чем 40 сотрудниками. Расскажем какой программой контроля сотрудников и учета времени работы пользуемся и какие лайфхаки используем для получения результата.
Как управлять сотрудниками на удаленке
Многие компании уже давно работают на удаленке и их сотрудники находятся в разных уголках нашей планеты. Поэтому около 30% компаний не столкнулись с большими проблемами с приходом культа удалённой работы команды.
В нашей компании мы уже 6 лет работаем в формате “без офиса”. У нас есть офис, но он больше для руководства и для различных активностей в компании.
Стоит заметить, что для управления такой командой мало просто подобрать программу, дать доступы и думать, что всё будет работать. Обязательно нужно учитывать психологические факторы, характер каждого сотрудника и форс-мажорные обстоятельства.
Не забывайте, что компьютеры ломаются, люди болеют, попадают в аварии, данные устаревают и так далее. Нельзя просто брать отчет в конце месяца и смотреть кто включал компьютер вовремя, а кто опоздал на 5 минут, но зато выполнил больше задач чем тот кто работал по графику. 😏
Так вот, у нас есть целый набор гугл-таблиц, в которых разработаны целые системы для контроля работы времени нашим персоналом и одна система для автоматического контроля времени и работы персонала, о которой мы расскажем далее.
Для работы над задачами мы используем хоть и устаревшую, но зато стабильную систему контроля работы персонала Redmine. Она находится на нашем сервере и поэтому, когда все компании потеряли доступы к своим заграничным тасктрекерам — мы не почувствовали неудобств и за счет этого даже удалось переманить много клиентов у конкурентов.
Задачи ведем в Redmine
Для планирования занятости наших специалистов мы используем гугл-таблицу, в которой указано под какой проект, для какого менеджера проектов и в какой день занят специалист.
Мы используем 8 часовой рабочий график и производственный календарь, поэтому у наших сотрудников не возникает вопросов по выходным или сокращенным дням.
К слову, у нас есть еще около 5 гугл-таблиц, которые мы уже переводим в нашу собственную ERP — систему и скоро даже планируем выпускать её для общего рынка, составляя конкуренцию в области управления IT-компанией.
Если кратко, то у нас есть таблицы:
- План Проектного офиса, в котором есть плановая выручка по каждому сотруднику команды и фактическая цифра, которую мы обновляем в конце каждой недели.
- Статусы процессов, в которых каждый понедельник руководящие сотруднику отписываются по статусу и результату каждого проекта. И утром этого же дня обсуждаем на планерке с командой.
- Новости по лидам, в котором руководитель отдела продаж отписывается по истории взаимодействия по каждой заявке. Да, у нас так же есть всё это в коробочной версии CRM системы, но пока так удобнее и всё работает отлично.
Всё это мы отправляем в разработку нашей собственной ERP, поэтому не думаю, что мы ещё долго будем пользоваться таблицами, но это отличный вариант проработки технического задания. Сейчас мы точно знаем что мы хотим, так как протестировали всё в ручную долгое время.
Теперь расскажем подробнее о системе контроля персонала, которую мы используем для учета.
Программа для контроля Kickidler
Существует множество вариантов контроля сотрудников и сбора данных результатов на удаленке. Это специализированные системы, ежедневные и ежечасные созвоны и другие способы.
Мы тестировали более 10 вариантов за 6 лет и в итоге пришли к самому интересному и действенному способу учета времени работы. Конечно, у каждого бизнеса свои нюансы, но мы лишь делимся опытом работы со стороны IT-компании со штатом около 40 человек.
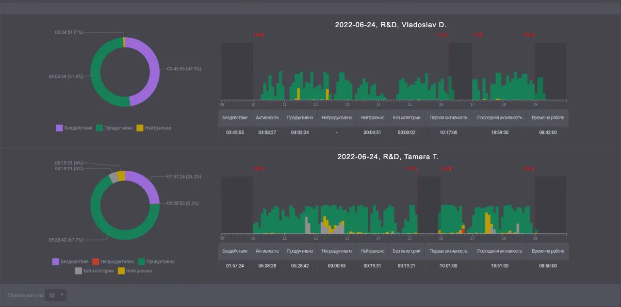
В данный момент мы пользуемся сервисом где осуществляем контроль работы команды — Kickidler. Он больше всего подошел под наши реалии. Также у нас есть несколько разработанных под нас гугл-таблиц, которые скоро планируем воплотить в самописный сервис для планирования занятости сотрудников.
Kickidler — это сервис для контроля сотрудников и временем их работы нового поколения, предназначенный для анализа производительности персонала на рабочем месте. Этот инструмент мониторит активность кадров. Он безопасен, прост в использовании и достаточно универсален.
Этот сервис включает в себя целый ряд удобных и современных инструментов для контроля сотрудников и временем их работы.
1. Онлайн мониторинг компьютера
2. Учет рабочего времени сотрудников
Контроль ради контроля не работает
КОРОТКО О главном
Не нужно загонять сотрудников в рамки и нависать над ним, мешая ему работать. Лучше разработайте правильные KPI для контроля каждого отдела команды.
Не забывайте, что компьютеры ломаются, люди болеют, попадают в аварии и так далее. Поэтому не нужно увольнять любого сотрудника, опоздавшего на 5 минут.
Не бойтесь экспериментировать и улучшать все процессы контроля сотрудников. Тестируйте новые программы, создавайте удобные таблицы, разрабатывайте свои варианты.
Основной показатель успешной работы каждого сотрудника — это прибыль компании. В каждом отделе должен быть руководитель, который ответственен за разработанный для него результат и KPI.
Мы используем для контроля работы персонала сервис Kickidler, который помогает анализировать производительность каждого отдела и работника отдельно.








